基于AI的CS2饰品投资分析平台

用人工智能
把握CS2饰品市场先机

QQ群

一群:1051542646(已满)

二群:145161396(已满)

三群:1070828278

我们的系统分析市场动态,预测价格趋势,为您提供精准的饰品投资建议,让您在CS2饰品交易中获得最大收益。

用户头像 用户头像 用户头像
1k+
玩家信赖的选择

智能市场分析

追踪市场动态,算法精准预测价格趋势,助您把握最佳投资时机

数据来源
BUFF
悠悠有品
C5GAME
Steam市场
IGXE
核心功能

专业工具助您洞察市场

我们提供全方位的CS2饰品市场分析工具,满足您的所有投资需求

市场预警系统

实时监控市场异常波动,及时发出预警通知,帮助您规避风险并抓住投资机会。

  • 异常波动检测
  • 趋势变化提醒
  • 专家市场分析

饰品涨跌预测

利用机器学习模型预测饰品价格走势,提供未来几天的价格变动趋势分析。

  • 短期价格预测
  • 趋势概率分析
  • 置信度评估

政策影响分析

分析游戏更新、赛事活动等对饰品市场的影响,提前预判价格波动方向。

  • 更新内容解读
  • 影响范围评估
  • 投资建议
界面展示

真实界面预览

以下是我们系统的真实界面截图,让您提前了解会员功能

market_alert.html
市场预警界面

市场预警系统

实时监控市场动态,及时发出预警

prediction.html
涨跌预测界面

饰品涨跌预测

基于AI模型的价格趋势预测

policy_impact.html
政策影响界面

政策影响分析

分析游戏更新对市场的影响

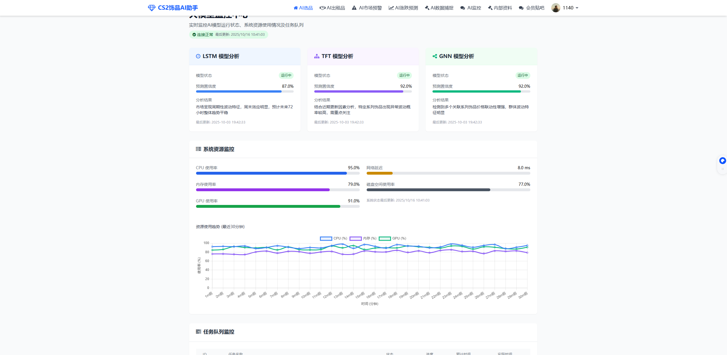
model_monitor.html
大模型监控界面

大模型监控中心

实时监控AI模型运行状态

internal_resources.html
内部资料界面

内部资料

专业市场分析和内部研究报告

forum.html
会员贴吧界面

会员贴吧

会员交流讨论区

技术解析

我们的如何工作

了解我们的人工智能系统如何分析市场数据,为您提供精准的饰品投资建议

1

数据采集

从多个主流交易平台实时采集饰品价格、交易量、历史数据等信息,构建庞大的数据库。

2

数据清洗

对原始数据进行清洗、去重和标准化处理,确保数据质量和准确性,为后续分析奠定基础。

3

智能分析

运用机器学习算法和深度学习模型,分析价格趋势、市场波动和用户行为,识别潜在模式。

4

推荐生成

根据分析结果,结合用户偏好和风险承受能力,生成个性化的饰品投资建议和策略。

AI算法优势

我们的AI系统采用先进的深度学习模型,不断自我优化和学习,能够精准预测市场趋势,为您提供最有价值的投资建议。

  • 实时学习能力

    系统每小时更新一次模型参数,适应市场变化

  • 多因素分析

    综合考虑游戏更新、赛事活动、社区热度等多方面因素

  • 个性化策略

    根据用户投资偏好和风险承受能力提供定制化建议

AI算法工作原理示意图
用户反馈

玩家们的真实评价

看看其他CS2玩家如何通过我们的AI系统在饰品市场中获得收益

用户头像

KKK

6个月会员

"使用这个AI系统三个月,我的饰品投资组合价值增长了35%。推荐的AK-47抽象派不到一个月就涨了20%,太精准了!"

用户头像

吃核桃能补脑

1年会员

"作为一个新手,这个平台帮我快速入门了CS2饰品投资。市场分析报告非常专业,让我避开了好几次潜在的损失。"

用户头像

胖虎

6个月会员

"AI推荐的时机非常精准,帮我在major赛事前提前布局,赛事结束后果然涨了不少。年会员绝对物超所值!"

加入我们,获取更多收益

已有超过1000名玩家通过我们的系统获得了饰品投资收益

93%

用户获得收益

+27%

平均投资回报率

10k+

分析饰品数量

25/9

实时数据更新

CS2市场监测大模型 · 合伙人招募计划正式启动!

加入我们,零门槛开启一份自由搞钱的副业!

为什么值得参与?

时间自由 - 无需坐班、不用出门,一部手机就能操作。陪女朋友逛街时、下班后、课间10分钟……随时随地分享,收益不停!

零成本投入 - 我们不收代理费、不压货,你只需要把好用的大模型分享给需要的人,每成功推荐一名用户,直接拿分成!

适合人群

  • 大学生:赚生活费比打工轻松,不逃课不熬夜
  • 上班族:通勤时发一发,额外多一份收入
  • 游戏党:边玩边赚,生活爱好两不误

你能赚多少?

月付(198元)

佣金 49.5 元|1单

半年付(588元)

佣金 147 元|1单

年付(888元)

佣金 222 元|1单

佣金范围: 佣金适用于代理名下客户的新签与续费订单。 划重点,除新加外,包括续费也算佣金。

首次收益需要2单及以上才可获得佣金收益,避免部分自用账号者利用规则自己代理自己

包括但不限于(抖音起号、QQ群、微信群,朋友圈、bilibili等)

如何开始?

注册代理账号,获取你的专属邀请码。我们负责打磨工具,你负责轻松赚钱。

立即注册代理账号
会员方案

选择适合您的会员方案

无论您是新手还是资深玩家,我们都有适合您的方案,助您在CS2饰品市场中获得更多收益

灵活选择

月会员

适合定期关注市场动态的玩家

¥198 /月
  • 完整市场报告分析
  • 每日AI智能推荐
  • 全部教程与指南
  • 会员专属更新提醒
选择此方案
最受欢迎

半年会员

适合中长期投资玩家

¥588 /半年 ¥1698
立省¥600,折合每月仅¥98
  • 所有月会员功能
  • 每日AI智能推荐
  • 每周市场分析报告
  • 全部教程和指南
选择此方案
限时特惠

年会员

适合长期投资的资深玩家

¥888 /年 ¥3298
立省¥1400,折合每月仅¥74
  • 所有半年会员功能
  • 无限制AI推荐
  • 高级投资组合分析
  • 月度市场深度报告
选择此方案
常见问题

您可能想知道的问题

我们收集了用户最常问的问题,如果您有其他疑问,欢迎联系我们的客服

开始您的CS2饰品智能投资之旅

加入我们,让AI为您的饰品投资保驾护航,不错过任何市场机会